
煤焦冶金工業
煤焦化是冶金工業的一個重要化工過程,主要加工方法是高溫煉焦,提取有用的化學產品,回收可燃氣體。產品焦碳可作高爐冶煉的燃料,也可用于貴重、有色金屬冶煉。在煉焦過程中產生的化學產品,經過回收、處理和加工可以獲得焦爐煤氣、煤焦油,以及苯、甲苯、二甲苯、萘、氨、硫化氫、二硫化碳等等,這些產品是化學工業、醫藥工業的重要原料。
一、概述
近年我國職業性苯中毒事故多發生在制鞋、箱包、玩具、電子、印刷、家具等行業,多由含苯的膠粘劑、天那水、硬化水、清潔劑、開油水、油漆等引起。
苯為無色透明、有芳香味、易揮發的有毒液體,是煤焦油蒸餾或石油裂化的產物,常溫下即可揮發、形成苯蒸氣,溫度愈高,揮發量愈大。
二、氣體的危害性
苯主要以蒸氣形態經呼吸道進入人體,短時間吸入高濃度苯蒸氣和長期吸入低濃度苯蒸氣均可引起作業工人身體損害。
短時間大量吸入可造成急性輕度中毒,表現為頭痛、頭暈、咳嗽、胸悶、興奮、步態蹣跚。此時如繼續吸入則可發展為重度急性中毒,病人神志模糊、血壓下降,肌肉震顫,呼吸淺快、脈搏快而弱。搶救及時經數小時或數天可恢復健康,但嚴重者也可因呼吸中樞麻痹死亡。
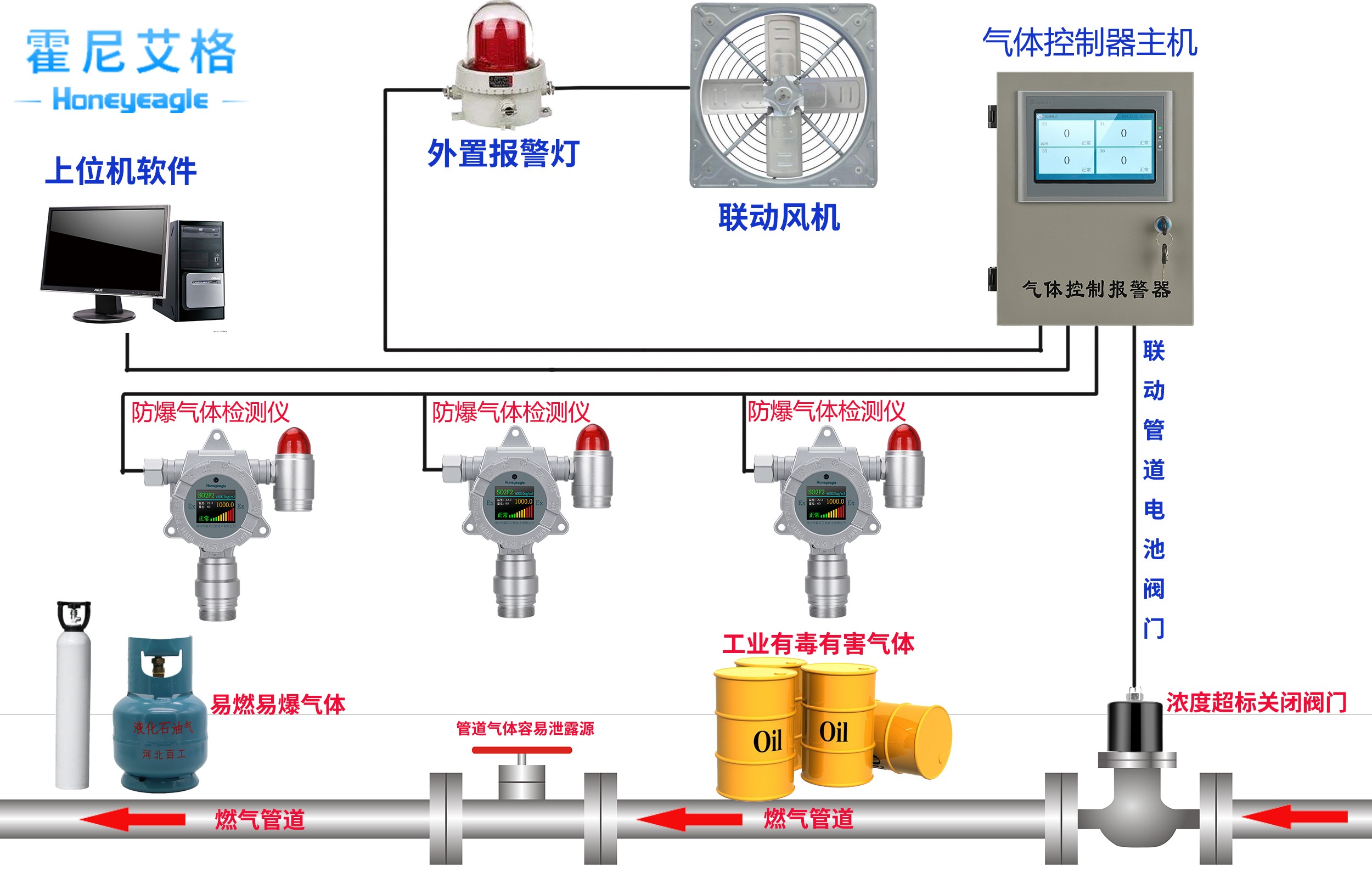
三、解決方案及產品




四、安裝注意事項
甲醇,乙醇,TVOC都比空氣重,安裝高度建議距地面0.3-0.6m左右為宜,信號傳輸方式有4-20ma/RS485兩種,一種是考慮到布線簡易度和成本,建議選擇RS485信號,線纜規格為RVVP 4×1.0 mm2。另一種是考慮探頭分布很分散,建議現在4-20MA信號,線纜規格為RVVP 3×1.0 mm2。
霍尼艾格科技,用實力和不斷創新的科技為廣大企業的安全保駕護航!更多氣體檢測知識請聯系田工:15361572513



