
按檢測氣體分類,有可燃性氣體檢測儀、有毒氣體檢測儀、常見氣體檢測儀、特俗氣體檢測儀;其中常見可燃有毒氣體檢測儀器價格通常在幾百到幾千不等,而特俗氣體檢測儀器價格則在幾千上萬不等。常見可燃有毒氣體檢測儀器優點是性價比高,性能好,而特殊氣體則滿足特殊檢查需求且精準度高,但價格昂貴。

按使用場所分類,有常規型和防爆型:常規型是按照國標來生產的能夠滿足一切環境使用的需求,價格在幾百到幾千,特點就是性價比優。防爆型滿足特殊場所有檢測的需求,價格略貴。

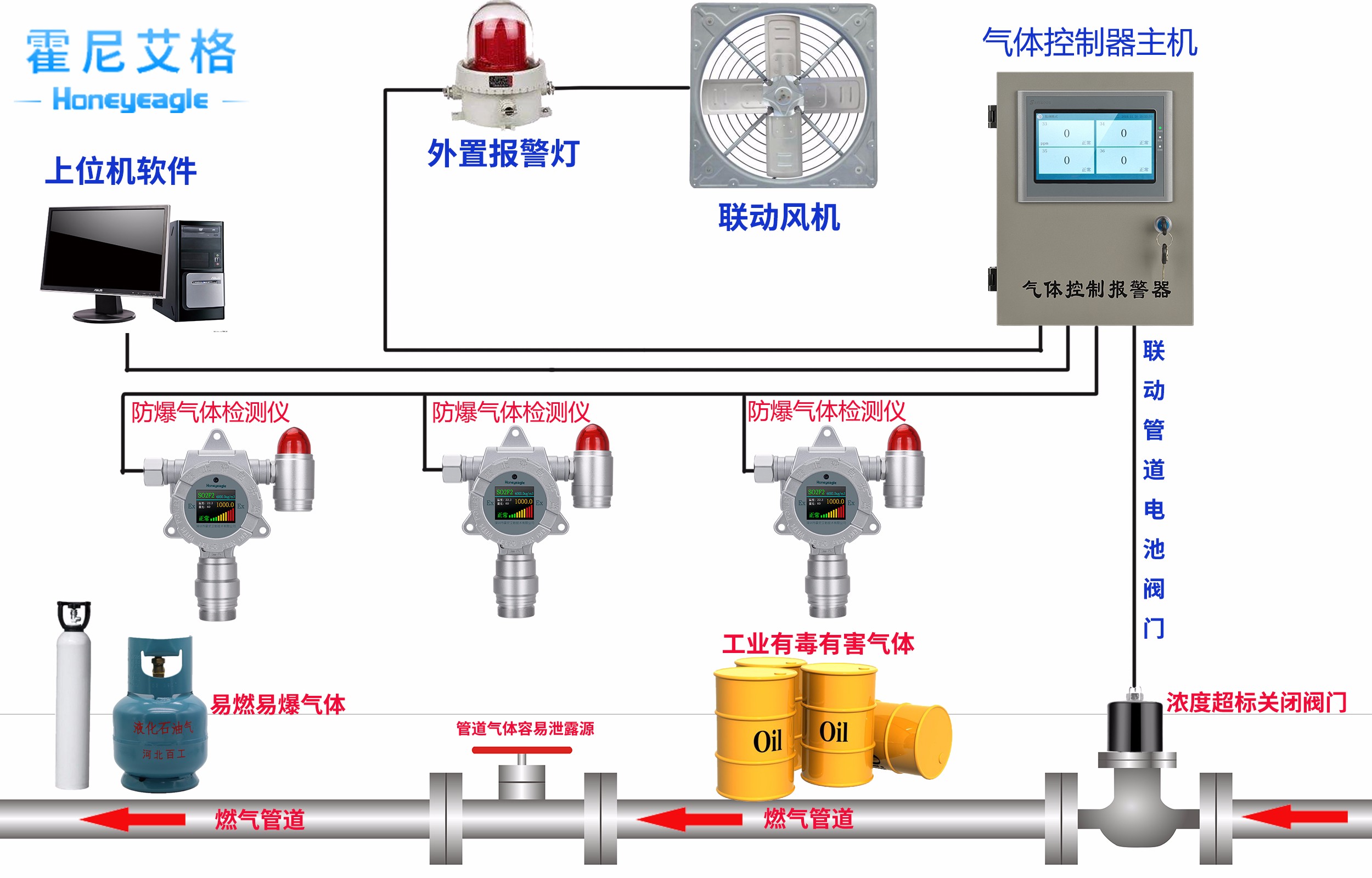
按使用人群分類,有家用和工業用:家用氣體檢測儀價格在幾十到上百元,性價比優且使用便捷,只需要規范安放在指定位置插入電源即可工作,且可以聯動斷氣閥,實現自動化處理,將隱患從源頭切斷。工業用氣體檢測儀各項指標要求非常高,必須要滿足國標和行標等各種場所使用的安全規范標準,價格在幾百到幾千塊不等。

按功能分類,有單一檢測儀和多功能檢測儀:單一氣體檢測儀主要針對檢測場所中某一種氣體進行檢測,使用量非常大。而多功能氣體檢測儀有六合一氣體檢測儀、五合一氣體檢測儀、四合一氣體檢測儀、庫瑞克氣體檢測儀等,滿足不同檢測氣體數量的需求。

按使用方式分類,有便攜式(手持式)和固定式(安裝式、壁掛式):便攜式滿足現場操作人員的作業前安全檢測氣體的儀器,通常跟使用場景有關。而固定式主要實現長時間不間斷檢測,從而保障場所的安全,不需要現場人員控制,且能智能化聯動。

按采樣方式分類,有擴散式和泵吸式:擴散式氣體檢測儀使用率非常普遍,價格也相對比較低從幾百元到幾千元不等。而泵吸式氣體檢測儀價格比較高,通常是幾千塊以上不等,主要滿足特俗場所的特俗需求。
按檢測原理分類,可燃性氣體檢測有催化燃燒型、半導體型、熱導型和紅外線吸收型等;有毒氣體檢測有電化學型、半導體型等。




