
深圳市霍尼艾格科技有限公司,主要生產有毒有害氣體檢測儀,粉塵濃度報警器,煙氣分析儀,水質檢測儀等。
那么這些儀器設備一般應用在什么場所呢? 我們日常生活中有哪些地方能見到的嗎?接下來霍尼艾格科技小編帶您深入了解一下。
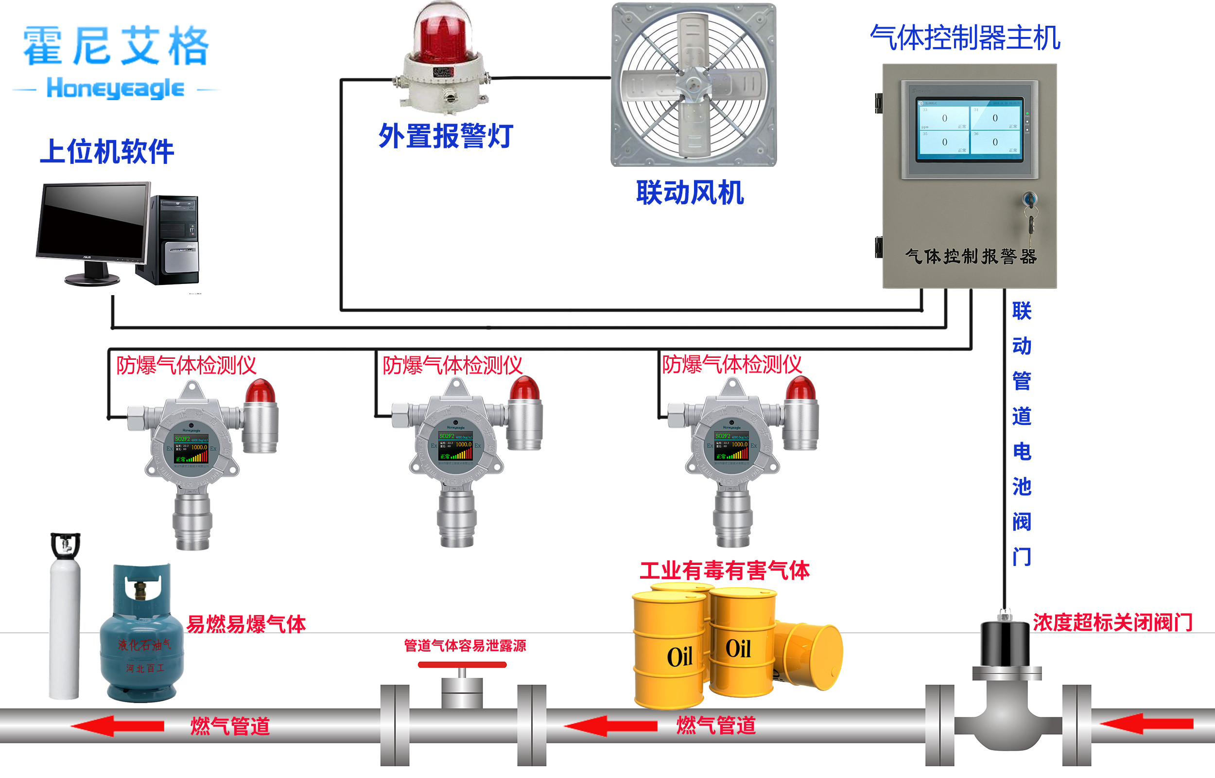
隨著各項技術的迅猛發展,氣體檢測儀的應用也越來越廣泛,比如污水處理、化工制藥等。霍尼艾格氣體檢測儀以其=使用方便、反應速度快、測量精度高等優點,收到了各界的認可!
氣體檢測儀的工作原理
氣體檢測儀是一種氣體泄露濃度檢測的儀器儀表工具,主要是指固定式/手持式氣體檢測儀。主要利用氣體傳感器來檢測環境中存在的氣體種類,氣體傳感器是用來檢測氣體的成份和含量的傳感器。一般認為,氣體傳感器的定義是以檢測目標為分類基礎的,也就是說,凡是用于檢測氣體成份和濃度的傳感器都稱作氣體傳感器,不管它是用物理方法,還是用化學方法。比如,檢測氣體流量的傳感器不被看作氣體傳感器,但是熱導式氣體分析儀卻屬于重要的氣體傳感器,盡管它們有時使用大體一致的檢測原理。
氣體檢測儀的主要應用
隨著技術的開展,氣體檢測儀的使用規模越來越廣泛。包含在石油化工職業、水處理職業、煙草職業、制藥職業以及食品職業都有廣泛的使用。
1.制藥職業,因為許多質料和中間體為易燃易爆或有毒的化學品,同化工廠相同需求監控制藥過程中有毒有害或易燃易爆氣體的走漏,可選用霍尼艾格氣體檢測儀。氣體檢測儀被用來監測各種揮發性有機化合物。
2.食品職業,在滅菌、保鮮等工序需用到ClO2、CO2、O2等氣體,在這些工序現場,要用相應的固定式氣體檢測儀檢測這些氣體的濃度,進行過程控制或進行走漏監測。
3.在農藥職業、半導體工業以及海關商檢等范疇,氣體檢測儀都能有用運用。

還有就是粉塵檢測儀在以下具有易燃易爆場所實現預警作用:
1、金屬生產加工:鋁粉、鋅粉、硅鐵粉、鎂粉、鐵粉、鋁材加工研磨粉等;
2、糧食生產加工:小麥、淀粉、糖、奶粉等;
3、飼料生產加工:血粉、魚粉等;
4、農副產品類:棉花、煙草、茶葉粉等;
5、林產品類:紙粉、木粉等;
6、合成材料類:塑料、染料等;
7、煤粉及其他場所。

更多氣體檢測儀產品相關知識請關注霍尼艾格科技。



