
氮氣N2,氮氣占大氣總量的78.08%(體積分數),是空氣的主要成份。氮氣的化學性質不活潑,常溫下很難跟其他物質發生反應,所以常被用來制作防腐劑。但在高溫、高能量條件下可與某些物質發生化學變化,用來制取對人類有用的新物質。氮主要用于合成氨,合成樹脂,合成橡膠等的重要原料。 氮是一種營養元素還可以用來制作化肥。
氮氣對人體的危害:
氮氣在大氣中的比例為78%,因為氮氣不活潑,常溫下不能助燃或與其他物質直接反應。當環境中的氮氣含量逐漸升高,而氧氣含量逐漸降低到19%時,人往往就會頭暈目眩。隨著氧氣比例的繼續下降,會引起單純性窒息。其主要表現是機體缺氧,出現頭暈、頭痛、呼息困難、急促,心跳加快,脈搏弱而快,精神恍惚不安,全身乏力,肌肉協調運動失調。若進入完全充滿氮氣的設備或容器中,人會立即昏倒窒息直到死亡。在通常的化工生產中,氮氣常常用來排空管線內的可燃氣體,因為氮氣的無色無味,因氮氣吹掃而產生的低氧環境常常被工人甚至是基層管理人員所忽視。
據資料記載,氮氣窒息事故發生時,受害者只要在相對濃度較高的氮氣空間中停留2分鐘就很難有逃出或自救能力;當工作空間中氧濃度<10%可立即使人窒息死亡。
如何預防氮氣給人體帶來的危害?
日常生活中,尤其是天氣炎熱的夏季,要更加注意室內的通風,不要處于一個密閉的環境之下。為避免意外,應安裝氮氣氣體檢測儀當氮氣濃度超過國家規定值的時候進行聲光報警,并且根據現場聯動風機,避免意外發生。
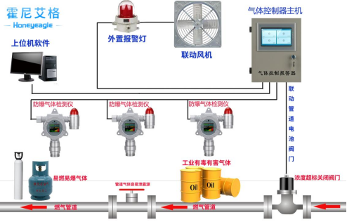
氮氣氣體檢測儀,氮氣檢漏儀產品廣泛應用于冶金、石化、市政、化工等行業,氣體探測器的核心部分是電化學傳感器,氮氣檢測報警儀器適用于檢測空氣中氮氣的濃度。如果空氣中氮氣(N2)濃度超過檢測儀設定的報警值,儀器就會發出聲光報警。
氮氣氣體檢測儀安裝位置
1.氮氣(N2)的密度小于空氣,氮氣檢漏儀應當安裝在泄漏點的上方0.5米-2米處,且傳感器部位向下。
2.儀器請勿安裝在以下位置:
①直接受到蒸汽、油煙影響的地方
②給氣口,換氣扇,房門等風量流動較大的地方
③水氣,水滴多的地方(相對濕度:≧90%)
④溫度在-30℃以下或50℃以上的地方
⑤有強電磁的地方
氮氣檢測使用注意事項:
1.注意氮氣探測器等各種有毒有害氣體探測器的濃度測量范圍,其檢測范圍是固定的。只有在測量范圍內完成測量,儀器才能準確測量。如果傳感器長時間超出測量范圍,可能會造成永久性損壞。
2.注意不同傳感器之間的檢測干擾:一般來說,每個傳感器對應一個特定的氣體檢測,但任何氣體檢測儀器都不能是絕對的。因此,在選擇氣體傳感器時,有必要盡可能了解其他氣體對傳感器檢測的干擾,以確保其準確檢測特定氣體。
3.注意定期校準和測試:有毒有害氣體檢測儀和其他分析儀器一樣,采用相對比較方法進行測量:儀器采用零氣體和標準氣體濃度進行校準,標準曲線存儲在儀器中,將測量氣體濃度產生的電信號與標準氣體濃度的電信號進行比較,計算出準確的氣體濃度。因此,需要定期檢定校準儀器。
霍尼艾格氮氣檢測報警儀器,采用電化學檢測原理,測量范圍:0~100%Vol,分 辨 率:0.01%Vol(0-100%Vol),報警點設置:可設置A1報警值、A2報警值;可單獨設置TWA報警值、STEL報警值,應用于:石油、化工、消防、燃氣、船舶、衛生防疫、環境監測、市政公用、能源電力、冶金鑄造、木材加工,糧食儲藏、煙草熏蒸、工業噴涂、污水處理、科研實驗、應急救援監測等領域。




